口腔门诊数据分析痛点

人工报表耗时
通过人工导出Excel后统计和分析,效
率低、操作多、易出错,且实时性差

岗位指标杂多
不同部门需要从多维业务角度进行
分析,指标计算口径各异,同一数据
无法满足多个岗位

数据核对困难
IT与业务人员常遇到统计数据不
准的情况,需要花大量时间在核
数与寻找问题中

数据洞察缺失
常规报表只能展现基础信息,缺
失了对经营背后规律和变化的
洞察,管理决策缺少抓手
口腔行业全链路数据赋能运营管理

丰富版本选择
单店/中大型连锁数据经营全覆盖
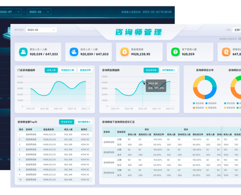
标准版 行业标准看板为门诊角色提供数据支持
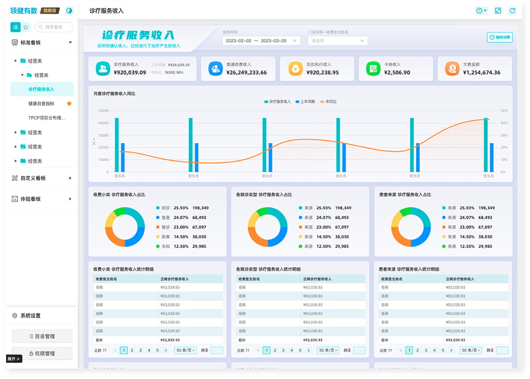
管理层 全面洞察诊所数据情况,小时级数据快速展示门店动态,历史数据随时可得。
运营人员 精准发现运营问题,运营数据支持年月日的不断下钻,并且可以从项目、医生、咨询师等不同维度进行动态对比,提供精细化运营思路。
一线业务人员 以一线业务视角为医生、咨询师、网电提供业绩数据,对于不同岗位的工作指标进行多维度分析展现。

企业版 报表与敏捷BI双轮驱动
有数不仅能够满足行业客户的标准看数需求,同时也提供自助式可视化分析,内置丰富的分析主题模板和可视化组件,用户也可通过便捷的拖搜式操作,用图表实现快速的自有业务分析。

旗舰版 专业口腔数据分析系统
大型口腔连锁机构有较多个性化的数据指标定义,对于报表样式要求也更高,有数旗舰版提供了国内领先的数据分析系统,能够实现灵活定义报表,满足各种复杂报表样式,辅助机构得到更加明细的数据,实现自主精细化运营。

定制服务 口腔机构需求定制报表
在口腔经营分析领域,有数已服务过上百家口腔机构,沉淀了大量口腔行业的数据分析经验,可以为口腔机构定制报表服务,并形成了专业高效的交付流程


版本功能对比

有数客户证言




